사용 가이드
청구서 기능 활성화하기
청구서 기능을 활성화하는 과정은 다음과 같습니다.
- 단가 설정
- 데이터 수집
- 그래프 출력
- 검색 조건 설정
각 과정에 대해 상세히 살펴봅니다.
단가 설정
리소스별 단가를 설정하는 방법은 다음과 같습니다.
-
관리자 모드 > 모니터링 > 요금 > 청구서 메뉴를 클릭합니다.
-
화면 오른쪽 하단의 단가 위젯에서 설정을 클릭합니다.
-
<단가 설정> 창이 출력됩니다. 설정 예시는 다음과 같습니다.
| 리소스 | 단위 | 과금 주기 | 단가 |
|---|---|---|---|
| CPU | 코어 | 일 | 110 |
| 메모리 | GB | 일 | 140 |
| 볼륨 | GB | 일 | 5 |
| 네트워크 | GB | 일 | 130 |
-
확인을 클릭합니다. -
단가 정보가 업데이트됩니다.

데이터 수집
단가를 설정한 이후부터 데이터 수집을 시작합니다.
- 데이터 수집은 자동으로 수행되므로 별도로 설정할 사항은 없습니다.
- 데이터 수집에 걸리는 시간은 1시간 미만입니다.
그래프 출력
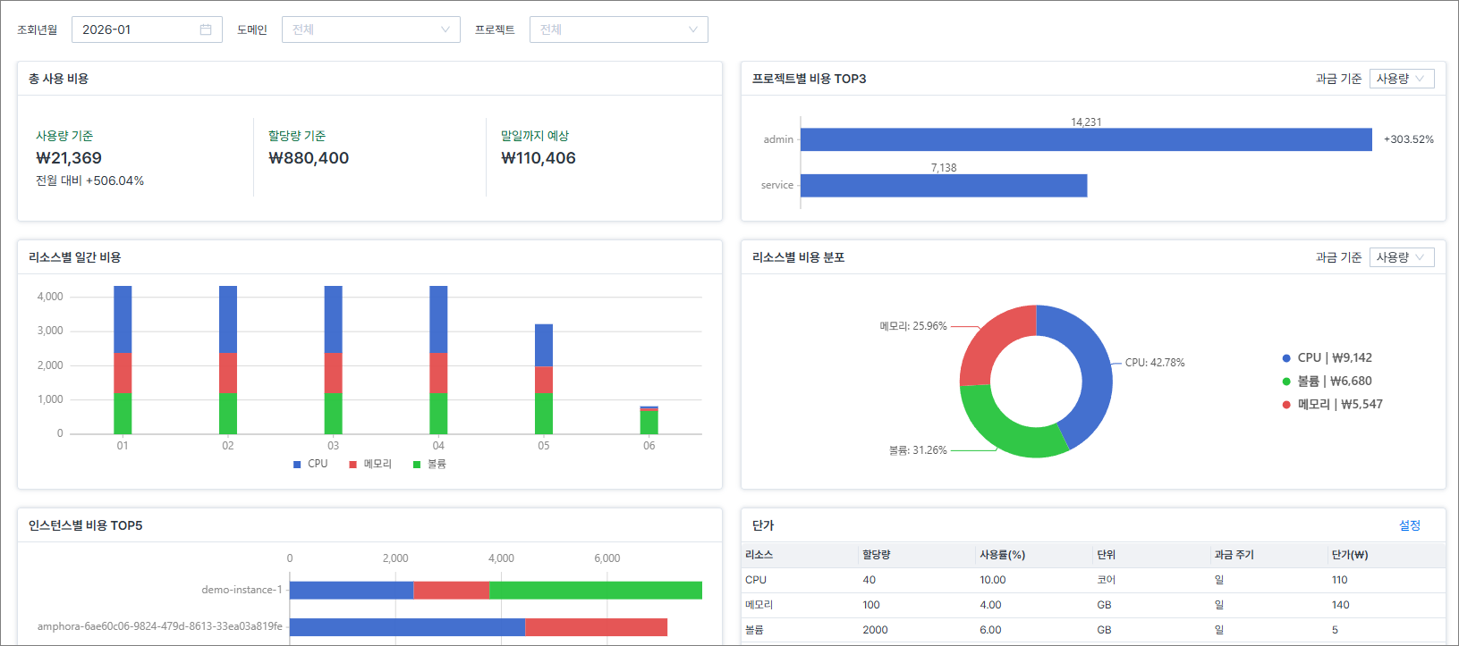
데이터 수집이 완료되면 청구서 화면에 그래프가 출력됩니다. 다음은 청구서 화면의 예시입니다.

검색 조건 설정
관리자는 검색 조건과 일치하는 청구서를 조회할 수 있습니다. 검색 조건의 종류에는 조회년월, 도메인, 프로젝트가 있습니다.
-
관리자 모드 > 모니터링 > 요금 > 청구서 메뉴를 클릭합니다.
-
검색 조건을 설정합니다. 설정 예시는 다음과 같습니다.
- 조회년월: 2026-01
- 도메인: Default
- 프로젝트: admin
-
검색 조건에 해당하는 청구서가 출력됩니다.
